Docker Compose 部署 Grafana + Prometheus + Node Exporter
Grafana 是一款开源的数据可视化与监控平台,可借助灵活的仪表板展示来自 Prometheus、InfluxDB、Elasticsearch、Graphite 等多种数据源的指标。本教程演示如何使用 Docker Compose 快速部署 Grafana、Prometheus 与 Node Exporter,实现主机监控与数据可视化。
1. 创建 docker-compose.yml
yaml
version: '3.8'
networks:
monitoring:
driver: bridge
services:
node-exporter:
image: prom/node-exporter:latest
container_name: node-exporter
restart: unless-stopped
user: root
volumes:
- /proc:/host/proc:ro
- /sys:/host/sys:ro
- /:/rootfs:ro
command:
- '--path.procfs=/host/proc'
- '--path.rootfs=/rootfs'
- '--path.sysfs=/host/sys'
- '--collector.filesystem.mount-points-exclude=^/(sys|proc|dev|host|etc)($$|/)'
network_mode: host
prometheus:
image: prom/prometheus:latest
container_name: prometheus
restart: unless-stopped
user: root
volumes:
- /opt/docker/grafana/prometheus.yml:/etc/prometheus/prometheus.yml # ← 可自定义映射路径
- /opt/docker/grafana/prometheus_data:/prometheus # ← 可自定义数据目录
command:
- '--config.file=/etc/prometheus/prometheus.yml'
- '--storage.tsdb.path=/prometheus'
- '--web.console.libraries=/etc/prometheus/console_libraries'
- '--web.console.templates=/etc/prometheus/consoles'
- '--web.enable-lifecycle'
ports:
- 9095:9090 # ← 可自定义映射端口
networks:
- monitoring
grafana:
image: grafana/grafana
container_name: grafana
restart: unless-stopped
user: root
ports:
- 3005:3000 # ← 可自定义映射端口
volumes:
- /opt/docker/grafana/grafana:/var/lib/grafana # ← 可自定义数据目录
depends_on:
- prometheus
networks:
- monitoring
node-exporter的挂载建议保持默认;prometheus、grafana的映射路径与端口可按需调整。
2. 创建 prometheus.yml
yaml
global:
scrape_interval: 15s
scrape_configs:
- job_name: 'prometheus'
scrape_interval: 15s
static_configs:
- targets: ['192.168.5.10:9095']
- job_name: 'node'
static_configs:
- targets: ['192.168.5.10:9100']将 IP 地址替换为你自己的主机地址。
3. 准备配置目录
创建用于存放配置与数据的目录(示例:/opt/docker/grafana),并放置上述两个配置文件。目录结构参考:
/opt/docker/grafana/
├── docker-compose.yml
└── prometheus.yml
4. 启动服务
bash
cd /opt/docker/grafana
docker compose up -d容器启动成功后,可看到所有服务处于 Up 状态。

5. 验证服务
Grafana
- 地址:
http://192.168.5.10:3005 - 默认账号/密码:
admin / admin(首次登录需修改密码)

Prometheus
- 地址:
http://192.168.5.10:9095

- 进入 Status → Targets 查看采集状态

Node Exporter
- 地址:
http://192.168.5.10:9100 - 点击 Metrics 查看详细指标

6. 配置 Grafana 数据源与仪表板
6.1 添加 Prometheus 数据源
左上角菜单 → Administration → Data sources

点击 Add data sources

选择 Prometheus

填写参数:
- Name:
Prometheus(可自定义) - URL:
http://192.168.5.10:9095

- Name:
滚动到底部,点击 Save & test

6.2 导入仪表板
左上角菜单 → Dashboards

点击 New → Import

输入仪表板 ID(推荐:
12633、8919、1860),点击 Load
选择刚配置好的 Prometheus 数据源,点击 Import

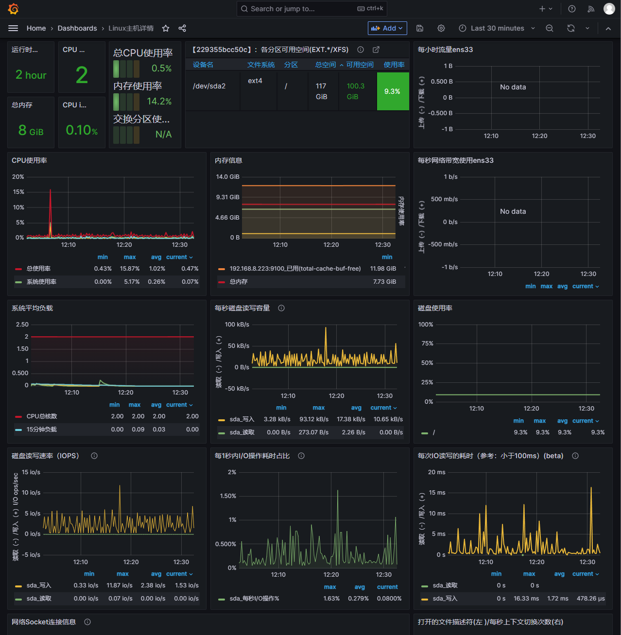
仪表板导入成功,可直接查看监控大盘

7. 常用地址汇总
- Grafana:
http://192.168.5.10:3005 - Prometheus:
http://192.168.5.10:9095 - Node Exporter:
http://192.168.5.10:9100
(请根据实际 IP 与端口替换。)
