Beszel 服务器监控平台
Beszel 是一个轻量级的服务器监控平台,包含 Docker 统计信息、历史数据和警报功能。它拥有友好的 Web 界面、简单的配置,并且开箱即用。它支持自动备份、多用户、OAuth 身份验证和 API 访问。支持中文语言。
功能特性
- 轻量级:比主要解决方案更小,资源占用更少
- 简单:易于设置,无需公网暴露
- Docker 统计:跟踪每个容器的 CPU、内存和网络使用历史
- 警报:可配置 CPU、内存、磁盘、带宽、温度、负载平均值和状态的警报
- 多用户:用户管理自己的系统。管理员可以在用户之间共享系统
- OAuth / OIDC:支持多种 OAuth2 提供程序。可以禁用密码验证
- 自动备份:从磁盘或 S3 兼容的存储保存和恢复数据
- 电池:主机系统电池电量
架构
Beszel 由两个主要组件组成:中心 (hub) 和 代理 (agent)。
- 中心 (hub):一个基于 PocketBase 构建的 Web 应用程序,提供用于查看和管理连接系统的仪表板
- 代理 (agent):在您要监控的每个系统上运行,并将系统指标传递给中心
屏幕截图


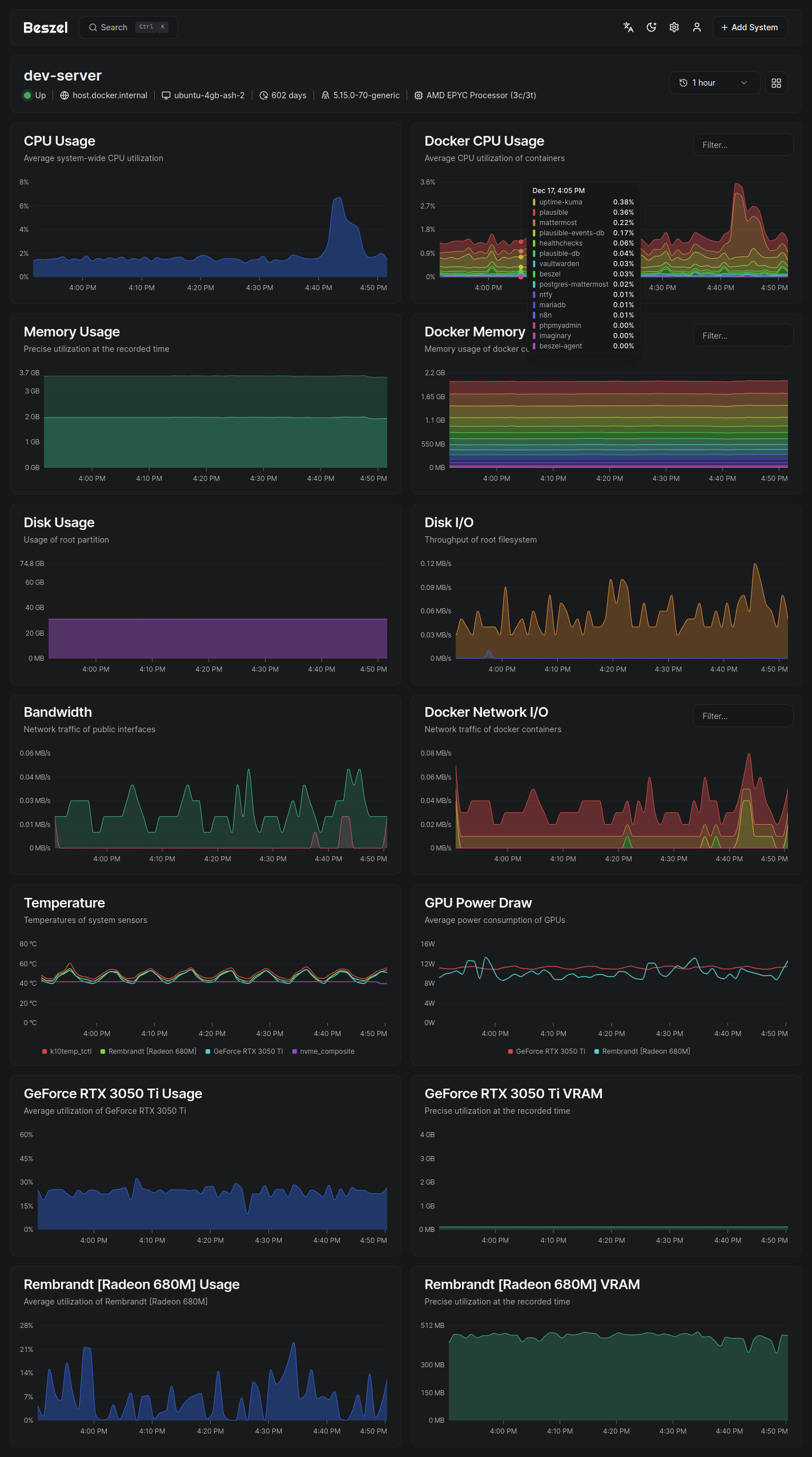
支持的指标
- CPU 使用率 - 主机系统和 Docker / Podman 容器
- 内存使用率 - 主机系统和容器。包括交换分区和 ZFS ARC
- 磁盘使用率 - 主机系统。支持多个分区和设备
- 磁盘 I/O - 主机系统。支持多个分区和设备
- 网络使用率 - 主机系统和容器
- 负载平均值 - 主机系统
- 温度 - 主机系统传感器
- GPU 使用率 / 功耗 - Nvidia, AMD, 和 Intel
- 电池 - 主机系统电池电量
安装部署
为了方便大家理解和操作,这里安装分为两个步骤:第一步先进行 Hub 安装,第二步安装 Agent。
第一步:安装 Hub
1. 创建目录
bash
mkdir -p /opt/docker/beszel_data
cd /opt/docker/beszel_data2. 创建 docker-compose.yml 文件
yaml
services:
beszel:
image: henrygd/beszel
container_name: beszel
restart: unless-stopped
ports:
- 8090:8090
volumes:
- /opt/docker/beszel_data:/beszel_data3. 启动容器
bash
docker compose up -d4. 创建管理员用户
启动中心 (hub) 后,导航至 http://localhost:8090 或您选择的地址。系统将提示您创建帐户:

进入之后因为还未添加任何系统,所以界面是没有任何信息显示的:

第二步:安装 Agent
1. 创建目录
bash
mkdir -p /opt/docker/beszel_agent_data
cd /opt/docker/beszel_agent_data2. 添加客户端
回到在中心 (hub) 的 Web UI,右上角点击添加客户端:

配置信息:
- 名称:
Debian(可自定义) - 主机/IP:
/beszel_socket/beszel.sock
如果监控的是本机的,填写/beszel_socket/beszel.sock;
如果监控的是本机之外的直接填写 hub 服务 IP 地址。

3. 配置 docker-compose.yml 文件
然后点击复制 docker compose 文件,将其粘贴到 docker-compose.yml 文件中,配置内容如下:
yaml
services:
beszel-agent:
image: henrygd/beszel-agent
container_name: beszel-agent
restart: unless-stopped
network_mode: host
volumes:
- /var/run/docker.sock:/var/run/docker.sock:ro
- /opt/docker/beszel_agent_data:/var/lib/beszel-agent # 自定义路径
- /opt/docker/beszel_agent_data/beszel_socket:/beszel_socket # 自定义路径
# monitor other disks / partitions by mounting a folder in /extra-filesystems
# - /mnt/disk/.beszel:/extra-filesystems/sda1:ro
environment:
LISTEN: /beszel_socket/beszel.sock
HUB_URL: http://192.168.5.134:8090
TOKEN: <令牌> # 根据实际填写
KEY: "<密钥>" # 根据实际填写4. 完成添加
最后记得点击右下角的添加客户端,完成添加:
添加完成后暂时还是没有数据,因为 agent 还未启动,启动 agent 之后即可正常显示数据:

5. 启动 Agent
bash
docker compose up -d提示:关于 beszel-agent 的镜像选择:
- 如果想实现 S.M.A.R.T. 监控,镜像要选择
henrygd/beszel-agent:alpine- 如果想实现 Intel GPU 监控,镜像要选择
henrygd/beszel-agent-intel(同时支持 S.M.A.R.T. 监控)- AMD GPU 和 Nvidia GPU 请前往官方文档查阅修改
高级配置
如果你想通过 agent 监测更多数据,比如每个磁盘分区容量使用情况、GPU 监控和 S.M.A.R.T. 监控,可以参考官方文档:https://beszel.dev/zh/guide/additional-disks
下面提供一下我使用的监控项部署参考配置(包含磁盘监控、S.M.A.R.T. 监控、GPU 监控):
yaml
services:
beszel-agent:
image: henrygd/beszel-agent-intel
container_name: beszel-agent
restart: unless-stopped
network_mode: host
volumes:
- /var/run/docker.sock:/var/run/docker.sock:ro
- /opt/docker/beszel_agent_data:/var/lib/beszel-agent # 自定义路径
- /opt/docker/beszel_agent_data/beszel_socket:/beszel_socket # 自定义路径
- /srv/volume_1:/extra-filesystems/volume_1:ro # 自定义路径,但 /extra-filesystems 参数不可缺。监控磁盘用量
- /srv/volume_2:/extra-filesystems/volume_2:ro # 自定义路径,但 /extra-filesystems 参数不可缺。监控磁盘用量
devices:
- /dev/sda:/dev/sda # S.M.A.R.T. 监控
- /dev/sdb:/dev/sdb # S.M.A.R.T. 监控
- /dev/sdc:/dev/sdc # S.M.A.R.T. 监控
- /dev/sdd:/dev/sdd # S.M.A.R.T. 监控
- /dev/dri/card0:/dev/dri/card0 # GPU 监控
cap_add:
- SYS_RAWIO # S.M.A.R.T. 监控
- CAP_PERFMON # GPU 监控
environment:
LISTEN: /beszel_socket/beszel.sock
HUB_URL: http://192.168.5.134:8090
TOKEN: <令牌> # 根据实际填写
KEY: "<密钥>" # 根据实际填写远程监控
如需监控内网或者其他远程主机,只需要在这些主机上安装 beszel-agent 即可,并根据所需监控项目适当调整 beszel-agent 的 docker compose 配置文件。
更多资源
- 官方文档:https://beszel.dev/
